Din data bekräftar testets poäng: varm start = bra siffror, kallare start = klart högre förbrukning. Det är just den skillnaden testet vill visa.AAKEE skrev: ↑05 jan 2026 11:25Ska precis iväg så jag hinner inte svara då långt, men jag har postat data innan på körning i -20C där jag körde min m3P åt ett håll med nyladdat på SuC och 58C batteri (exakt på fartgräns). Helt vindstilla pga inversion och vid havet hela vägen.Arctic Drifter skrev: ↑05 jan 2026 10:38Detta med nedkyld eller inte är ju väldigt relevant i sammanhanget, likaså förvärmning eller inte,
187 Wh/km med varmt batteri
Sedan drog den 260Wh/km på återresan (samma temp, vindstilla och enligt loggen exajt samma snittfart. Ut minnet 260Wh/km och då hade bilen ändå stått i 3.7 kW laddare på IKEA så batteriet var ~ 8.5C nör jag började köra hemåt. Ingen batterivärme behövdes så lägre förbrukning än om bilen hade stått och blivut riktigt kall.
Intressant test
Moderator: Redaktion
Re: Intressant test
Mercedes EQE SUV
Model 3 LR -21
- Gustafsson
- Teslaägare
- Inlägg: 5965
- Blev medlem: 20 jul 2015 17:01
- Ort: Linköping
Re: Intressant test
Körde Linköping Piteå häromdagen. Temp från -3 - -25. Riktigt "orange" vinterväder från Enköping typ med periodvis ymnigt snöande och ca 70 km/tim på 110 väg + litet snölager på vägen fram till Sundsvall ca. Därefter varierande väglag och hastighet strax under fartgräns. Högsta medelförbrukningen (vid långresa) jag sett med ca 280 Wh/km med min 100 D. Kört tidigare otaliga gånger i finväder på bra väg, men kallt ca -30 och då drar den ca 220. Funderade om jag borde tagit min Palladium istället pga värmepump och lägre förbrukning. Det verkar dock inte göra jättestor skillnad på räckvidden, nån som vet vid vilken temperatur som värmepumpen blir "onödig"? Det hade dock förkortat laddtiderna med 1-2 timmar tänker jag.
Hjulhusen fulla med snö, vilket borde bromsa märkbart emellanåt, nåt knep för att undvika det?.
Hjulhusen fulla med snö, vilket borde bromsa märkbart emellanåt, nåt knep för att undvika det?.
Svart 2012 Roadster 2,5.| Model S100D midnight silver. MS LR beställd 2020-10-16, levererad 2023-05-16
Re: Intressant test
När jag kört långt har värmepumpen gjort stor skillnad.Gustafsson skrev: ↑05 jan 2026 19:01Det verkar dock inte göra jättestor skillnad på räckvidden, nån som vet vid vilken temperatur som värmepumpen blir "onödig"?
Startar man med ordentligt varmt batteri så blir förbrukningen låg.
När bilen sugit ur all värme ur batteriet ned till 5C så låter bilen batteriet värmas sv motorernas kylvatten och när batteritempen är ~ 8C kör värmepumpen en ny cykel.
Jag körde till Piteå igår, bilen stod länge i garaget så bilen var kall och batteriet också. Förvärmde dock kupen några minuter.
Bara +7C i garaget nu vid -30C.
När jag svängde av från RV97 till E4 hade bilen dragit 290Wh/km.
Idag åkte jag till luleå, samma väg men ett par grader varmare dcs runt -28 till -25C.
När jag kom till samma korsning hade bilen dragit 228Wh/km, både igår och idag på farthållare 100 men idag körde jag om fyra bilar som körde 97-ish för att kunna hålla 100 så aningen mer fart idag.
Skillnaden var att jag värmde batteriet med Dragstrip mode från det att vi kom på att vi skulle åka, så batteriet han bli 30C istället för ~10C som igår. Jag hann inte förvärma kupén innan start idag.
MSP ’23 Ultra Red/black 21” Arachnid
M3P ’21 Multicoat/black
Mazda Rx3 -73, Audi A5
Mazda Rx3 -73, Audi A5
- Nicke Nyfiken
- Teslaägare
- Inlägg: 6413
- Blev medlem: 13 sep 2015 20:47
- Referralkod: ts.la/ericjohanniklas807
Re: Intressant test
Nu har jag kollat angående temperaturvärdet på "Battery Precondition". (Som visade 47,3° efter förvärmningen innan avfärd)AAKEE skrev: ↑02 jan 2026 17:50Nicke Nyfiken skrev: ↑02 jan 2026 17:46Nä inte inför snabbladdning utan inför avfärd.AAKEE skrev: ↑02 jan 2026 17:27Nicke Nyfiken skrev: ↑02 jan 2026 17:05Vet inte om jag missförstår dig, men min MYP 2022 värmer batteriet betydligt mer.AAKEE skrev: ↑02 jan 2026 15:23
Batterivärmningen vid förkonditionering för avresa värmer bara batteriet till enstaka plusgrader. (5C på min S, och 7C på den model 3 jag hade).
Syftet är att regenerering ska fungera. Regenereringen både återför ström sant värmer batteriet i sig, så det sparar energi under körningen.
Är sladden inkopplad till laddboxen så värmer min bil batteriet till ca. 48°C om jag startar förvärmningen via appen och ger den tillräckligt med tid.
Har vid två tillfällen senaste tiden startat förvärmningen när jag ska åka hem från jobbet och sedan har det dragit ut på tiden (45-60 minuter) innan jag satt mig i bilen.
Då har batteriet varit 48,0°C ena gången och 47,3°C andra gången. OAT har varit några minusgrader.
Det låter grymt konstigt. Alltså grymt konstigt med råge om vi pratar förkonditionering för avfärd.
48C har vart target för snabbladdning, både för Panasonicbatterierna och LG’s i 3/Y.
Du borde avse förkonditionering för snabbladdning, right?
Jag har inte kollat med en 3/Y med LG men min M3P värmde batteriet till 6.5-7C alla ggr det var kallt nog att behövs värmas. Detta både på planerad avresa och om man startade värmen manuellt. Alltid samma under 2.5 år.
Om man laddar samtidigt med planerad avresa har jag sett som mest 30C batteritemp, i garaget. Då är det laddningen som värmt batteriet.
Min S värmer till 5C (stänger av battery heating vid 4.5C och det når 5-5.5C).
Jag hade laddat batteriet tidigare under förmiddagen med vanlig 16A laddbox. Sedan startade jag klimatanläggning via appen för att få bort isen på rutorna men lät den gå ca 45-60 minuter. När jag satte mig i bilen var batteritemperaturen ca 47,3°C.
Tog en bild på S3XY-displayen innan jag började köra.
20251223_121104.jpg
Jag tänker att det där värdet mycket väl kan vara temperaturen på Statorn i elmotorn. Alltså hur varm statorn är när den värmer vattnet som sedan värmer batteriet.
Cell temp min, eller max eller average, eller en ”battery temp” om du har det.
Hade du en ärlig celltemp eller battery temp?
Om bilen skulle värma batteriet till 47C skulle detta kosta flera kilowattimmar. Det är inte riktigt rimligt. (Om du inte startat manuell battery heating med SMT…)
Det är samma värde som "Battery Temperature" vilket i sig är snittet för "Cell minimum temperature" och "Cell maximum temperature". Statortemperaturerna visar andra värden.
Så det tyder på att batteriet verkligen var 47°.
Ska dokumentera om det händer igen. Det verkar ju konstigt.
Model Y P 2022 - TBA
Model S P 2016 - 2022
Model S P 2015 - 2015
Model S P 2016 - 2022
Model S P 2015 - 2015
Re: Intressant test
Bra. Se till att du har bägge synliga, när motorns kylvatten bara cirkulerar lär de vara väldigt lika men när motorn värmer batteriet är statorn mycket varmare än batteriet.Nicke Nyfiken skrev: ↑05 jan 2026 21:30Nu har jag kollat angående temperaturvärdet på "Battery Precondition". (Som visade 47,3° efter förvärmningen innan avfärd)AAKEE skrev: ↑02 jan 2026 17:50Nicke Nyfiken skrev: ↑02 jan 2026 17:46Nä inte inför snabbladdning utan inför avfärd.AAKEE skrev: ↑02 jan 2026 17:27Nicke Nyfiken skrev: ↑02 jan 2026 17:05
Vet inte om jag missförstår dig, men min MYP 2022 värmer batteriet betydligt mer.
Är sladden inkopplad till laddboxen så värmer min bil batteriet till ca. 48°C om jag startar förvärmningen via appen och ger den tillräckligt med tid.
Har vid två tillfällen senaste tiden startat förvärmningen när jag ska åka hem från jobbet och sedan har det dragit ut på tiden (45-60 minuter) innan jag satt mig i bilen.
Då har batteriet varit 48,0°C ena gången och 47,3°C andra gången. OAT har varit några minusgrader.
Det låter grymt konstigt. Alltså grymt konstigt med råge om vi pratar förkonditionering för avfärd.
48C har vart target för snabbladdning, både för Panasonicbatterierna och LG’s i 3/Y.
Du borde avse förkonditionering för snabbladdning, right?
Jag har inte kollat med en 3/Y med LG men min M3P värmde batteriet till 6.5-7C alla ggr det var kallt nog att behövs värmas. Detta både på planerad avresa och om man startade värmen manuellt. Alltid samma under 2.5 år.
Om man laddar samtidigt med planerad avresa har jag sett som mest 30C batteritemp, i garaget. Då är det laddningen som värmt batteriet.
Min S värmer till 5C (stänger av battery heating vid 4.5C och det når 5-5.5C).
Jag hade laddat batteriet tidigare under förmiddagen med vanlig 16A laddbox. Sedan startade jag klimatanläggning via appen för att få bort isen på rutorna men lät den gå ca 45-60 minuter. När jag satte mig i bilen var batteritemperaturen ca 47,3°C.
Tog en bild på S3XY-displayen innan jag började köra.
20251223_121104.jpg
Jag tänker att det där värdet mycket väl kan vara temperaturen på Statorn i elmotorn. Alltså hur varm statorn är när den värmer vattnet som sedan värmer batteriet.
Cell temp min, eller max eller average, eller en ”battery temp” om du har det.
Hade du en ärlig celltemp eller battery temp?
Om bilen skulle värma batteriet till 47C skulle detta kosta flera kilowattimmar. Det är inte riktigt rimligt. (Om du inte startat manuell battery heating med SMT…)
Det är samma värde som "Battery Temperature" vilket i sig är snittet för "Cell minimum temperature" och "Cell maximum temperature". Statortemperaturerna visar andra värden.
Så det tyder på att batteriet verkligen var 47°.
Ska dokumentera om det händer igen. Det verkar ju konstigt.
Ja, det är eg inte rimligt att Tesla vill värma batteriet så mycket för avfärd, och det rimmar rätt illa med att min 3 värmde till ~ 7C och att min S värmer till 5C.
MSP ’23 Ultra Red/black 21” Arachnid
M3P ’21 Multicoat/black
Mazda Rx3 -73, Audi A5
Mazda Rx3 -73, Audi A5
Re: Intressant test
Jepp det stämmer kanske. Men om du ska köra en test som handlar om hur mycket sämre räckvidd din bil har i kyla, så är det inte relevant att kolla på hur mycket ström som dras från väggen innan vid förvärmning. Det enda man vill kolla på då är hur mycket sämre räckvidd den har under drift.manneson skrev: ↑02 jan 2026 13:06Kom ihåg att det drar mer energi att förvärma än att inte göra det.togr82 skrev: ↑02 jan 2026 09:55Intressant. Att Model Y låg så långt ner med räckvidd i kyla.
Jag har själv märkt att mina nya model Y juniper knappt drar så mycket mer runt 2- till -3 grader (så kallt jag upplevt än) om jag förvärmer batteriet runt 30 min innan avfärd.
Har bara en känsla, men borde kanske vara så med alla elbilsmärken, men känslan jag har att teslan är optimerad för dess förvärma och värmepumpen som styr. Kör du den enligt rekommendation blir minskningen av räckvidd i kallt väder. Kan tänka mig att detta testet omfattat cold start. Dvs ingen förvärme skett. Iofs lika för alla men ändå min gissning varför teslan ser så dålig ut...
Du får lägre förbrukning på bilen, men det dras ju en hel del kWh från laddstolpen.
Det mest effektiva är att INTE förvärma, utan att låta bilen värmas under körning.
Re: Intressant test
Lite förvirrad av alla diskussioner här.
Detta har jag läst mig till om Teslabiler om förvärming av batteri innan avfärd:
1) värms batteriet till rätt arbetstemperatur (Är det 5-7 grader eller upp till 47 grader?)
2) bilen kan ge full effekt direkt
3) du får bättre räckvidd från start (endast pga slippa värma upp kupén och ge återladdning vid bromsning, eller är batteriet också mer expanderat och ger bättre räckvidd? )
Frågar man AIn får man även upp att:
Kallt batteri + hög belastning = mer slitage.
Förvärmning:
minskar interna spänningar i cellerna
är snällare mot batteriet över tid
Så till min fråga som jag fortfarande är frågande till.
Om man kör sätter på "pre condition" vid en viss tidpunkt före avresa när det är runt 0 grader eller kallare kommer batteriet då upp till 5-7 grader som endast hjälper till vid re-generation vid släpp av gaspedal, eller är batteriet så uppvärmt att den har upp till 48 grader?
PS:
Jag ser ju att förvärmning verkar dra mellan 4-7kwh när den är igång. Verkar starta ca 20-25min innan den tid jag planerat som avfärd?
Detta har jag läst mig till om Teslabiler om förvärming av batteri innan avfärd:
1) värms batteriet till rätt arbetstemperatur (Är det 5-7 grader eller upp till 47 grader?)
2) bilen kan ge full effekt direkt
3) du får bättre räckvidd från start (endast pga slippa värma upp kupén och ge återladdning vid bromsning, eller är batteriet också mer expanderat och ger bättre räckvidd? )
Frågar man AIn får man även upp att:
Kallt batteri + hög belastning = mer slitage.
Förvärmning:
minskar interna spänningar i cellerna
är snällare mot batteriet över tid
Så till min fråga som jag fortfarande är frågande till.
Om man kör sätter på "pre condition" vid en viss tidpunkt före avresa när det är runt 0 grader eller kallare kommer batteriet då upp till 5-7 grader som endast hjälper till vid re-generation vid släpp av gaspedal, eller är batteriet så uppvärmt att den har upp till 48 grader?
PS:
Jag ser ju att förvärmning verkar dra mellan 4-7kwh när den är igång. Verkar starta ca 20-25min innan den tid jag planerat som avfärd?
Re: Intressant test
Min M3P värmde batteriet till ~ 7.5-8.5 grader, inte mer. Det räcker för att regen ska fungera från start vilket gör att bilen blir runt 10% effektivare. Kör man långt kommer batteriet ändå nå de temperaturerna eftersom det värms av kylvattnet från motorerna.togr82 skrev: ↑07 jan 2026 13:20Lite förvirrad av alla diskussioner här.
Detta har jag läst mig till om Teslabiler om förvärming av batteri innan avfärd:
1) värms batteriet till rätt arbetstemperatur (Är det 5-7 grader eller upp till 47 grader?)
2) bilen kan ge full effekt direkt
3) du får bättre räckvidd från start (endast pga slippa värma upp kupén och ge återladdning vid bromsning, eller är batteriet också mer expanderat och ger bättre räckvidd? )
Frågar man AIn får man även upp att:
Kallt batteri + hög belastning = mer slitage.
Förvärmning:
minskar interna spänningar i cellerna
är snällare mot batteriet över tid
Så till min fråga som jag fortfarande är frågande till.
Om man kör sätter på "pre condition" vid en viss tidpunkt före avresa när det är runt 0 grader eller kallare kommer batteriet då upp till 5-7 grader som endast hjälper till vid re-generation vid släpp av gaspedal, eller är batteriet så uppvärmt att den har upp till 48 grader?
PS:
Jag ser ju att förvärmning verkar dra mellan 4-7kwh när den är igång. Verkar starta ca 20-25min innan den tid jag planerat som avfärd?
Min MSP värmer batteriet till 5C.
Räkna med att förkond. För avresa värmer batteriet till 5-10C beroende på bil.
48C får vi bara under navigering mot en SuC.
Det skulle kosta väldigt mycket energi om bilen värmde batteriet till 47C varje gång oavsett körsträcka. Jag tror det finns en annan anledning att S3XY visade såpass hög batteritemp.
Däremot hade det var riktigt bra om man fick valmöjligheten att starta fullladdad med riktigt varmt batteri om det är ordentligt kallt ute eftersom värmepumpen inte kan värmepumpa från uteluft som är ~ -10C och kallare.
Räckvidden blir markant bättre med detta. Man sparar kanske inte någon ström egentligen men man har mer energi i batteriet när man far.
MSP ’23 Ultra Red/black 21” Arachnid
M3P ’21 Multicoat/black
Mazda Rx3 -73, Audi A5
Mazda Rx3 -73, Audi A5
Re: Intressant test
Lite kontring på förvärmningstemperaturer för avfärd.
Är batteriet redan 5C på min Plaid kommer det inte värmas:
Är batteriet kallare, kommer det värmas till 5C:
Är batteriet redan 5C på min Plaid kommer det inte värmas:
Är batteriet kallare, kommer det värmas till 5C:
MSP ’23 Ultra Red/black 21” Arachnid
M3P ’21 Multicoat/black
Mazda Rx3 -73, Audi A5
Mazda Rx3 -73, Audi A5
- Tellus
- Teslaägare
- Inlägg: 4504
- Blev medlem: 04 dec 2018 09:07
- Ort: Nerike
- Referralkod: ts.la/magnus93984
Re: Intressant test
Vid manuell start av klima i appen:
Min model Y LFP värmer batteriet till ca 15 grader
Värmer olika mycket beroende på SOC och om man är ansluten till elnätet (ca 23 grader då)
Vid lägre SOC oansluten, säg 30-60% värmer den inte lika mycket
Har för mig min MYP värmde ungefär lika.
Direkt när man öppnar förardörren så slutar batteriuppvärmningen.
Min model Y LFP värmer batteriet till ca 15 grader
Värmer olika mycket beroende på SOC och om man är ansluten till elnätet (ca 23 grader då)
Vid lägre SOC oansluten, säg 30-60% värmer den inte lika mycket
Har för mig min MYP värmde ungefär lika.
Direkt när man öppnar förardörren så slutar batteriuppvärmningen.
3P -19 / $ Pläd -23 / Y LFP Premium FSD -26 / VW E-UP -15 / Sigenergy / Rökfri sedan 2012-02-10 (Nissan Leaf)
Re: Intressant test
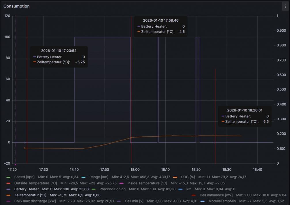
Vi har lagom kallt här, -31C idag.
Ställde ut Teslan m.ht reparationer på Audi
Bilen stod ute 7h, och batteriet blev -5.5C
Laddade givetvis till 80% natten innan för att ha mer ström så det inte påverkar hur mycket batteriet värms.
Bilen fick cirka 1,5h från jag ställde in schemalagd avresa till tiden (schemalagd till 1845)
Som synes gick batterivärmen poch precis som alltid stängdes det vid drygt 5C vilket resulterade i 5C batteritemp. Bilen stöttade med två väldigt korta battery heating-sessioner till, säkerligen för att bibehålla temperaturen.
Som synes nådde batteritempen 6.5C till avresetidpunkten.
Det blev alltså ingen skillnad den här gången heller.
Det är, inom en grad samma som med lägre SOC eller om man bara startar värmen med appen.
Det fungerar lika som med min M3P 2021 med skillnaden att den värmde batteriet ett par grader till.
Ställde ut Teslan m.ht reparationer på Audi
Bilen stod ute 7h, och batteriet blev -5.5C
Laddade givetvis till 80% natten innan för att ha mer ström så det inte påverkar hur mycket batteriet värms.
Bilen fick cirka 1,5h från jag ställde in schemalagd avresa till tiden (schemalagd till 1845)
Som synes gick batterivärmen poch precis som alltid stängdes det vid drygt 5C vilket resulterade i 5C batteritemp. Bilen stöttade med två väldigt korta battery heating-sessioner till, säkerligen för att bibehålla temperaturen.
Som synes nådde batteritempen 6.5C till avresetidpunkten.
Det blev alltså ingen skillnad den här gången heller.
Det är, inom en grad samma som med lägre SOC eller om man bara startar värmen med appen.
Det fungerar lika som med min M3P 2021 med skillnaden att den värmde batteriet ett par grader till.
MSP ’23 Ultra Red/black 21” Arachnid
M3P ’21 Multicoat/black
Mazda Rx3 -73, Audi A5
Mazda Rx3 -73, Audi A5